搭配Grafana实现SNMP性能数据可观测 -- DevMon更新
## 前言 能观测硬件设备性能数据的工具或者平台数不胜数,自有一大批优秀的公司和团队趋之若鹜(贬义词?不好意思,词穷了,就想表示一个东西很红。),咱也不讲究,你走你的阳关道,我攒我的Hello World,自娱自乐,就是不闲着。 ## 效果图 ,咱也不讲究,你走你的阳关道,我攒我的Hello World,自娱自乐,就是不闲着。 ## 效果图  ```bash cd /tmp && ls -l ``` ```Raw # cd /tmp/ && ls -l total 64 srw...
## Summary By default, the value of 'MaxStartups' is **10:30:100**, which means if there are 10 *ssh* requests **established** and waiting for **auth...
[零代码配置小米智能接入Apple Home](/uploads/2023/08/零代码配置小米智能接入Apple-Home.pdf)[Download](/uploads/2023/08/零代码配置小米智能接入Apple-Home.pdf)...
### 1\. Necessary Packages - sys-boot/grub - sys-fs/dosfstools - sys-block/parted `GRUB_PLATFORMS` variable for controlling target platform fo...
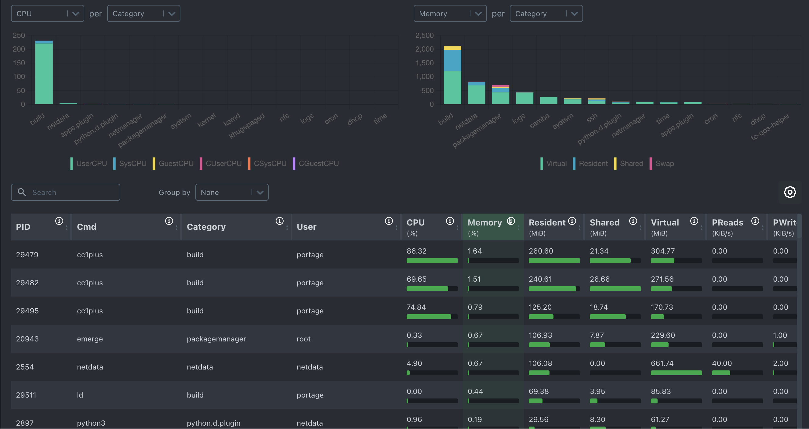
### 1\. Netdata介绍   #### 1.1 ...
### 1\. What is CCACHE ***CCACHE*** helps avoid repeated recompilation for the same C and C++ object files by fetching result from the cache director...
## 1\. Installing Necessary Packages - schroot - squashfs-tools - cdrtools - syslinux - dev-libs/libisoburn ```bash emerge -avt schroot sq...
## The Kdump Procedure 1. The **normal** kernel booted with option `crashkernel=<size>M` , reseving \\<size> memory for the **kdump** kernel. These ...
### 1\. Install Tools for Generating Initramfs ```bash emerge -avt genkernel # both genkernel and dracut are fine, # 'darcut' is more recommended. e...
### Config Kernel Modules ```bash cd /usr/src/linux make menuconfig ``` ### Necessary Modules - CONFIG\_CGROUP\_CPUACCT - CONFIG\_CGROUP\_DEVIC...
注意:误删文件后立即停止对当前卷的读写,可以保证最大程度的数据恢复。 ### 拷备/usr/lpp/mmfs目录至/home, 手动删除文件,准备环境  ### 恢复步骤 #...
执行python文件的时候报如下错误: ```bash env: python3\r: No such file or directory ``` 查看文件首行: ```bash #!/usr/bin/env python3 # -*- coding: utf-8 -*- ``` 在命令...
## AliDisk #### 用法 `python3 -m pip install aligo` `python3 alidisk.py` 修改文件260行邮箱及提示语。 感谢aligo大牛门造出陆虎,咱不过就是那个给陆风改车漆的,不值一提。贴上[aligo](https://pypi...
#### 1\. IP子网计算 ``` ipcalc - calculate subnet for given <IP/Prefix> | [Netmask] parash.py ipcalc 192.168.0.1/24 parash.py ipcalc 192.168.0...
##### filename: wlstoolkit.sh ##### [](https://github.com/n0rvyn/wlstoolkit/blob/main/README.md#this-script-is-used-for-creating-domainserver-for-web...
#### 1\. 配置文件: `/etc/docker/daemon.json` #### 2\. 格式:json 一般来说,新装的docker没有该文件,vi或者其它编辑器直接添加以下内容: { "dns": \["223.5.5.5", "223.6.6.6"\] } #### 3\...
### [](https://github.com/n0rvyn/sysperftest/blob/main/README.md#brief)Brief **Multiple Linux Hosts System Performance Test Script** **来点中文吧,词穷了。就是...
## 1\. install necessary packages ``` # emerge -avt avahi netatalk ``` ## 2\. config **netatalk** ``` # /etc/afp.conf [Global] uam list = uams_dhx2...